多年的经验
解决方案遍布各个行业








全国服务热线
15094320000
循环流化床半干法烟气脱硫
工艺原理
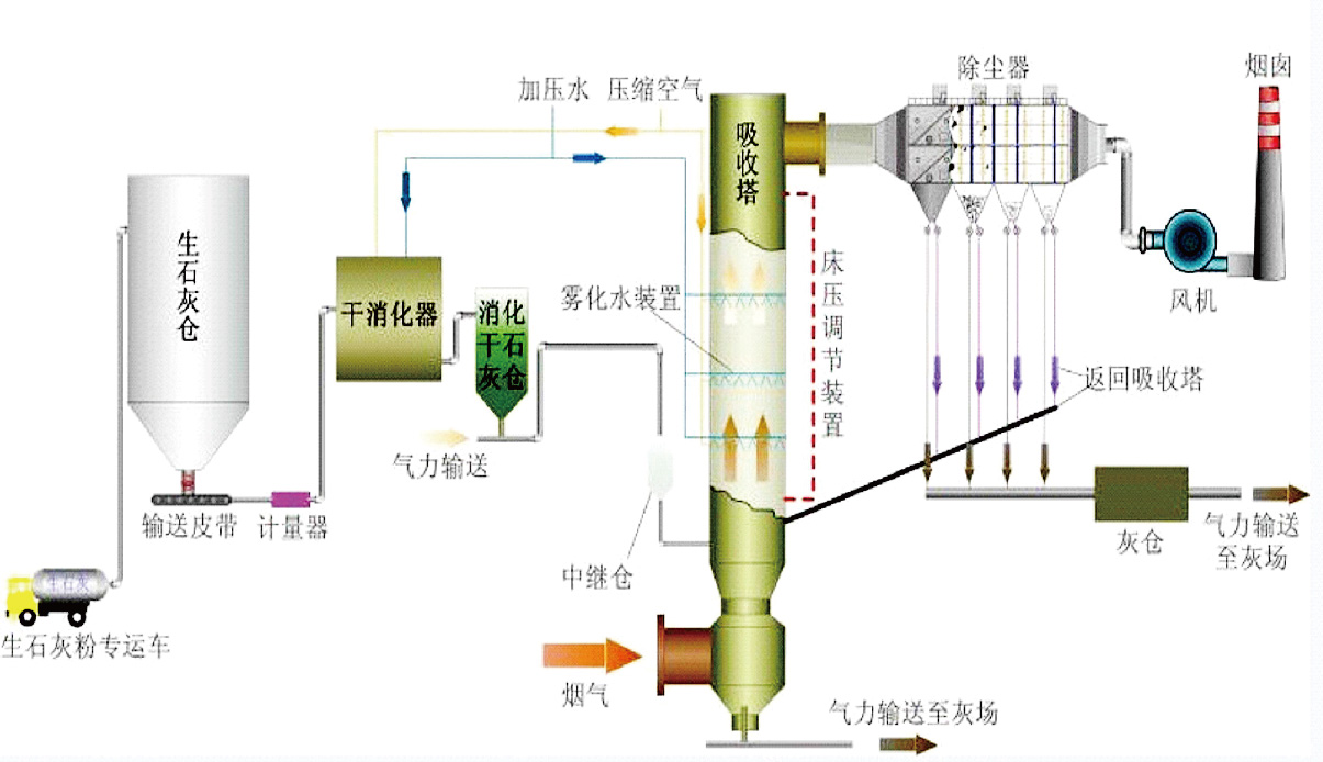
来自锅(窑)炉的烟气经静电除尘器初步除尘后由净化塔下部通过布风装置进入净化塔。雾化水由净化塔喉部的高压回流喷枪喷入净化塔,以很高的传质速率在净化塔中与烟气混合,烟气中小液滴与氧化钙颗粒以很高的传质速率与烟气中的SO2等酸性物质混合反应,生成CaSO4和CaSO3等反应产物。这些干态产物小部分从净化塔塔底排灰口排出,大部分经过布袋除尘器分离、收集。锅炉烟气经过净化塔脱硫净化后,进入布袋除尘器系统。

工艺流程

反应过程
1、化学过程 chemical process
当雾化水经过高压回流(双流体)喷枪在吸收塔文丘里扩散段上部雾化,并与烟气充分接触,烟气冷却并增湿,氢氧化钙粉颗粒同H2O 、SO2、H2SO3反应生成干粉产物,整个反应分为气相、液相和固相三种状态反应,反应步骤及方程式如下:
SO2被液滴吸收;
SO2 (气)+H2O→H2SO3 (液)
吸收的SO2同溶液的吸收剂反应生成亚硫酸钙;
Ca(OH)2 (液)+H2SO3(液)→CaSO3(液)+2H2O
Ca(OH)2 (固) +H2SO3(液)→CaSO3(液)+2H2O
部分溶液中的CaSO3与溶于液滴中的氧反应,氧化成硫酸钙
CaSO3(液)+1/2O2(液)→CaSO4(液)
CaSO4(液)溶解度低,从而结晶析出
CaSO4(液)→CaSO4(固)
(5) 对未来得及反应的Ca(OH)2 (固),以及包含在CaSO3(固)、CaSO4(固)内的CaO(固)进行增湿雾化。
(6) 布袋除尘器脱除的烟灰中的未反应的Ca(OH)2 (固),以及包含在CaSO3(固)、 CaSO4(固)内的Ca(OH)2 (固)循环至吸收塔内继续反应。
石灰消化原理:CaO(solid)+H2O (liquid)→Ca(OH)2 (solid)
2、物理过程 physical process
物理过程系指液滴的蒸发干燥及烟气冷却增湿过程,液滴从蒸发开始到干燥所需的时间,对吸收塔的设计和脱硫率都非常重要。影响液滴干燥时间的因素有液滴大小、液滴含水量以及趋进绝热饱和的温度值。液滴的干燥大致分为两个阶段:第一阶段由于浆料液滴中固体含量不大,基本上属于液滴表面水的自由蒸发,蒸发速度快而相对恒定。随着水分蒸发,液滴中固体含量增加,当液滴表面出现显著固态物质时,便进入第二阶段。
反应过程

由于蒸发表面积变小,水分必须穿过固体物质从颗粒内部向外扩散,干燥速率降低,液滴温度升高并接近烟气温度,最后由于其中水分蒸发殆尽形成固态颗粒而从烟气中分离。
吸收塔内反应灰的高倍率循环使循环灰颗粒之间发生激烈碰撞,使颗粒表面生成物的固形物外壳被破坏,里面未反应的新鲜颗粒暴露出来继续参加反应。客观上起到了加快反应速度、干燥速度以及大幅度提高吸收剂利用率的作用。
循环流化床半干法脱硫系统
系统组成

性能保证
脱硫效率:≥90%
粉尘排放浓度保证值为30mg/Nm3以下
Ca/S:1.3-1.4
脱硫除尘系统的最大运行阻力<3200Pa
系统漏风率≤3%
系统使用寿命为30年(其中滤料3年;电磁脉冲阀100万次;高压回流(双流体)喷枪60000h;电机等运转设备按国家规定)

为什么采用循环流化床半干法烟气脱硫工艺?
无污水工艺
低投资成本工艺
对于老厂改造的理想工艺
高可用率
安装时间短
占地小
维修成本低
最终产品可出售或填埋
工程设计
工程总承包
水务运营
环保设备
CopyRight © 江苏泽宇环境工程有限公司 苏ICP备14007113号-1
微信扫码咨询